반응형
서론
IoT 앱 개발로 기기에서 Memory Leak이 발생하는지 검토해야되는 이슈가 생겼다.
단순 하단에 Profiler를 선택하는 UX를 기대했으나 없어서 Flutter 관련 Profiler(Devtools)를 사용하는 방법을 정리해본다.
참고 개념
- Android Profiler
- 프로파일링의 의미와 동일하게 앱이 기기에서 동작하면서 발생하는 부분을 모니터링할 수 있게 도와주는 도구이다.
- CPU, 메모리, 그래픽, 네트워크, 배터리 등 기기 관련 리소스를 점검할 수 있다.

Profile your app performance | Android Studio | Android Developers
Learn about profiling your app in Android Studio.
developer.android.com
- Flutter devtools
- 안드로이드 스튜디오 내 Flutter 프로젝트에서는 Profiler가 하단에 존재하지 않는다.
- Flutter 앱 모니터링을 위해 사용할 수 있는 수단은 devtools 이다.

Flutter Doctor -v
- Flutter 개발 환경설정을 수행하면서 devtools에 대한 기본 설치를 확인하는 방법이다.
- Flutter doctor -v 명령어를 통해 현재 사용하고 있는 Flutter DevTools의 버전을 확인할 수 있다.
% flutter doctor -v
[✓] Flutter (Channel stable, 3.22.2, on macOS 14.5 23F79 darwin-arm64, locale ko-KR)
• Flutter version 3.22.2 on channel stable at /Users/gimbeomseog/Desktop/sdk/flutter
• Upstream repository https://github.com/flutter/flutter.git
• Framework revision 761747bfc5 (5 weeks ago), 2024-06-05 22:15:13 +0200
• Engine revision edd8546116
• Dart version 3.4.3
• DevTools version 2.34.3 // devtools의 현재 버전을 확인할 수 있다.
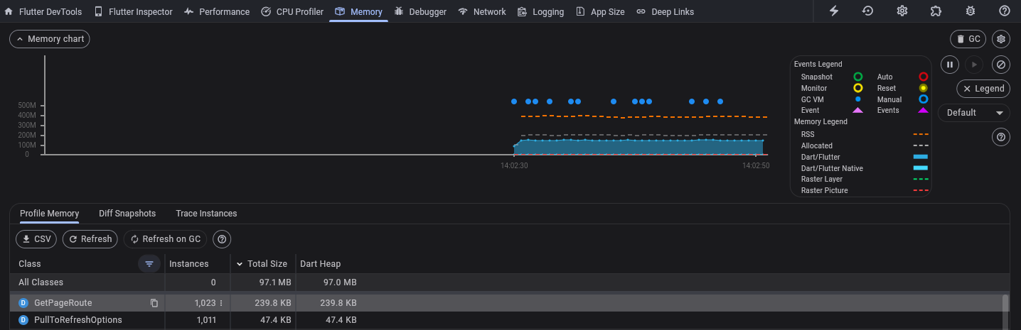
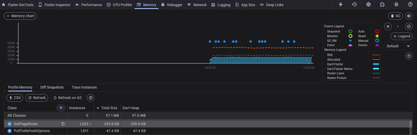
DevTools 활용
- 외주로부터 전달받은 Flutter 앱에 대한 Memory Leak, 불필요 Activity 호출 등을 확인하였다.
- adb shell 로 접근하여 top 명령어를 통해 실시간 메모리 사용률과 같이 보는 것이 의심 부분을 파악하는데 도움이 될 수 있다.


728x90
반응형
'Develop' 카테고리의 다른 글
| [Java] params URLEncoder 처리 (0) | 2024.07.30 |
|---|---|
| [CI/CD] Spring Boot .jar 서버 배포 스크립트 개선 (1) | 2024.07.25 |
| [Spring Boot] IndexOutOfBoundsException 개선 작업 (2) | 2024.07.24 |
| [Java] Mybatis Column '{컬럼명}' in IN/ALL/ANY subquery is ambiguous 해결 (0) | 2024.07.19 |
| [JDK, PASS] cannot access class com.sun.crypto.provider.SunJCE (2) | 2024.06.20 |
| [AI] 프롬프트로 웹 테트리스 구현 (0) | 2024.05.28 |
| 계좌이체 자동화 프로그램 (0) | 2024.05.26 |
| [입금이체] 웹뷰 환경에서의 앱링크 미동작 이슈 (0) | 2024.05.25 |